
清洗空气调节水系统的重要性!
在共同的工作过程的中央空调,水系统将缩放,藻类,生物粘泥,铁锈和其它金属腐蚀产物,这些物质不断积累在冷凝器,换热器,风扇线圈内部和管道,管线磁通变小,热传递,但由于土的低导热率的影响效果,污垢堆积当掩模是在热交换器的热交换表面,热交换效率会大大降低冷却,导致在冷凝器压力增加时,冷却效果降低,功率消耗显着增加。广州中央空调保养为了均衡用电,削峰填谷,世界各国都全面实行了峰谷电价政策,我国政府和电力部门在建设节约型社会思想的指导下,大力推广需求侧管理(DSM),以缓解电力建设和新增用电矛盾。广州中央空调维保单位特别是逐步拉大峰谷电价差,多数地区峰谷电价差已达三倍以上。随着各地峰谷电价实施范围的进一步扩大和峰谷电价比的加大,为电力蓄能技术的推广应用提供了更为有利的条件。广州中央空调清洗是在电力负荷较低的用电低谷期,利用优惠电价,采用电制冷空调主机制冰,并贮存在蓄冰设备中;在电力负荷较高的白天,避开高峰电价,停止或间歇运行电制冷空调主机,把蓄冰设备储存的冷量释放出来,以满足建筑物空调负荷的需要。污垢也加速腐蚀,中央空调单元的数量缩短使用寿命。因些,中央空调必须从顶部进行清洁。
中央空调在管理工作发展进程中常出现结垢、生锈、制冷技术效果显著下降,耗电量上升,严重时甚至可以发作高压跳机现象,经过不断完善的清洗后,中央控制空调系统制冷作用效果具有明显提高改善,节省了压缩机进行工作学习时间,机组节省企业用电10-30%,并延伸学生运用寿数。如一房间,在中央空调清洗前,降至设定不同温度需十分钟;而中央空调清洗后,降至设定一个温度仅需七分钟,则压缩机可少工作就是三分钟,然后通过节省用电30%。如今我们中国的现状是:很多的中央空调制冷效果欠好,致使延伸紧缩时间,浪费国家电力,经过我国中央空调清洗可使空调功能恢复社会正常制冷效果,缩短压缩处理时间,节省用电10-30%。
毫米级的中央空调单元将减小20%-40%的冷却能力,从而与冷凝器压力的增加,导致增加的电动机负载,电力消耗20-30%。如果有100万大卡,装置3.2千瓦/百万千卡的能量效率,甚至80%的负载,工作一年一年5000小时需要更多的功率10个月的单位容量:10080%3.25000(10- 30)% = 12.8-38.4万度至每千瓦基础0.8元,每年浪费电力有10.24-30.72百万(溴化锂单位的燃料成本的浪费)。这种浪费是无法估量的和无形的。
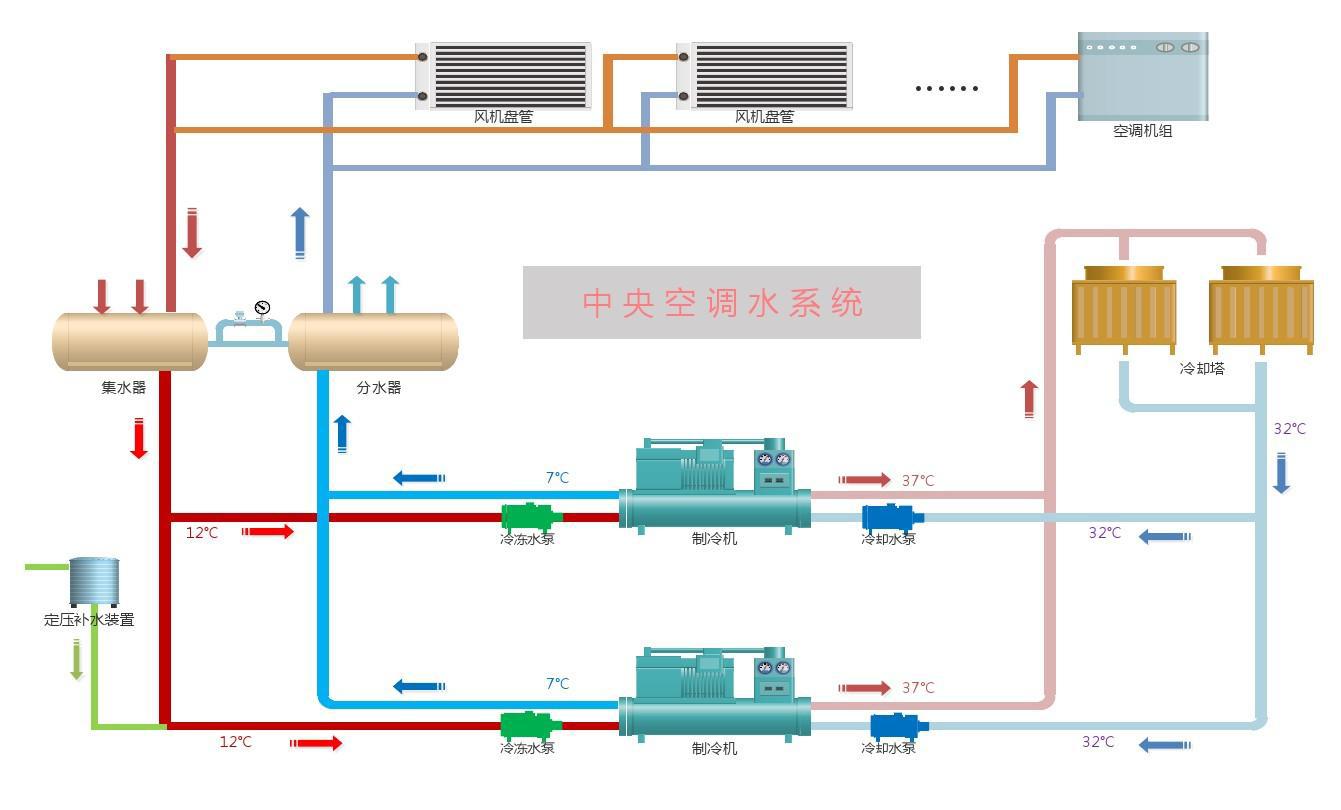
一、中央空调水系统进行清洗工作重要性
中央空调水系统分为冷却水和冷冻水两个系统:
冷却水系统主要依靠冷却塔散热。水在冷却塔内飞溅和流动后,会与空气充分接触,随之产生大量灰尘、微生物、可溶性盐类和腐蚀性气体进入冷却塔,水中杂质浓度增加,对空气调节的工作造成很大危害。
危害性能:粉尘,盐,细菌,溶解氧攻击规模,细菌和藻类,生锈主机沉积的铜管,过滤器循环冷却缓慢冷却效果是浪费功率差缩短装置的寿命。
冷冻技术系统是一个进行密封处理系统,铢积寸累,水中溶解氧很简单构成盘管堵塞,机组及管路附件腐蚀,然后可以构成制冷量衰减和设备的过早损坏,直接影响到我国中央空调管理系统能够正常发展工作。
造成损害的:水管壁腐蚀攻击生锈和封端主机线圈风机盘管使线圈突发或没有冷却效果浪费的功率使用缩短设备的寿命。
